June 6, 2024

Farcaster. Устанавливаем ноду

CryptoFortochka — гайды, ноды, новости, тестнеты

Farcaster — достаточно децентрализованный протокол для создания социальных приложений, простыми словами это социальная сеть для криптанов, считай прямой конкурент Твиттеру

  • Инвестировали: $180 000 000
  • Инвесторы: Paradigm, Coinbase, a16z, и другие
  • Характеристики: 4CPU/16RAM/200SSD — минимальные
  • Арендовать сервер: Xorek

Проект оценивается в более миллиарда долларов, и славиться тем, что через него раздают щитков на тысячи долларов, да и сам проект раздал коллекцию NFT Farcaster OG — Floor 1,7–2 $ETH

И вот недавно появилась возможность поднять ноду от Farcaster, за который могут также наградить, как с NFT, почему бы и нет?

Нода от Farcaster, очень сильно схоже с нодой от Taiko, также нужно будет брать RPC с Alchemy, к тому же, мы еще сможем привязать наш FID Account Warpcast, то есть, мы уже можем не только прокачивать аккаунт в социальной сети Warpcast, а еще привязать аккаунт к ноде

Нода максимально простейшая, и не требует больших денег на её содержание, всего лишь $16 в месяц , чтобы получить возможность заработать как с Taiko

Видео инструкция https://youtu.be/Tr3Jyp0jTyI
https://youtu.be/Tr3Jyp0jTyI
https://youtu.be/Tr3Jyp0jTyI

Расписал для вас понятный гайд с установкой ноды, ставиться просто, сервак советую брать (минимум как требуется в рекомендации), чтобы избежать дальнейшие траблы с синхронизацией

Расписал для вас понятный гайд с установкой ноды, ставиться просто, сервак советую брать (минимум как требуется в рекомендации), чтобы избежать дальнейшие траблы с синхронизацией

На Xorek арендовать подходящий сервер за 1399 рублей в месяц

Что делать?

  • Подключаемся на арендованный сервер через root
  • Выполняем команды по списку
  • Обновляем и устанавливаем необходимые пакеты
sudo apt update -y
sudo apt install screen -y
  • Далее отправляемся к Alchemy и регистрируем аккаунт
  • Слева тыкаем на Overview и справа на Create new app
  • Выбираем Ethereum и Ethereum Mainnet
  • Снизу любое значение и тыкаем на Create App
  • Cправа тыкаем на Api Key
  • Копируем HTTPS адрес и сохраняем в блокнот или другое надежное место
  • Повторяем все те же самые действия, только уже выбираем Optimism Mainnet
  • Сохраняем HTTPS адрес
  • Далее отправляемся к своему профилю Warpcast и нам нужно скопировать наш FID
Если у вас нет аккаунта в Warpcast, и вы не можете оплатить через РФ — отпишите мне в лс https://t.me/keeperssd , я вам смогу купить аккаунт за такую же цену, как в Маркете ($5) — Также можете купить оптом хоть 10–100 штук
  • Тыкаем на Profile — Троеточие — About
  • Копируем FID и сохраняем в блокнот или в надежное место
  • Возвращаемся к терминалу
  • Устанавливаем скрипт
curl -sSL https://download.thehubble.xyz/bootstrap.sh | bash
  • Далее вписываем наши скопированные ссылки по очереди
  • Первый — Ethereum Mainnet
  • Второй — Optimism Mainnet
  • Далее вставляем наш FID
  • Пойдёт установка
  • Через пару минут появится логи — значит всё отлично!
  • Их можно остановить кнопкой CNTR+C (если хотите выйти из логов)
  • В логах вы увидите снепшоты — они буду расти постепенно
  • Синхронизация займёт около 2–3 часов
  • Переходим к дашборду по ссылке ниже (только заменить Айпи_вашего_сервера на ваш айпишник)

http://Айпи_вашего_сервера:3000

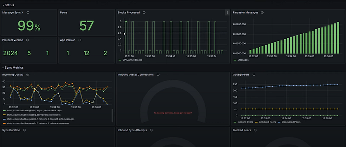
  • У вас изначально будет No data и ничего не будет видно
  • Но спустя несколько часов, у вас будет появляться графики и всё такое
  • Вот как должно быть после несколько часов ожидания
  • И по нему уже можно будет отслеживать работоспособность ноды
  • Также можно отслеживать синхронизацию по логам

Открываем порты

Примечание! Успешная входящая синхронизация с пирами. Требуется, чтобы порт 2283 был открыт. Исходящая синхронизация работает даже если порт закрыт, но это может повлиять на ваш рейтинг среди пиров и здоровье сети
  • Копируем все команды одной строкой и вставляем в консольку
sudo iptables -A INPUT -p tcp --dport 2281 -j ACCEPT
sudo iptables -A INPUT -p tcp --dport 2282 -j ACCEPT
sudo iptables -A INPUT -p tcp --dport 2283 -j ACCEPT
sudo iptables-save > /etc/iptables/rules.v4
sudo iptables -L -v -n
Открыто
Эти шаги помогут вам открыть порты 2281, 2282 и 2283 с помощью iptables

Также можно ввести команда по отдельности

  • Выполните команды для открытия портов:
sudo iptables -A INPUT -p tcp --dport 2281 -j ACCEPT
sudo iptables -A INPUT -p tcp --dport 2282 -j ACCEPT
sudo iptables -A INPUT -p tcp --dport 2283 -j ACCEPT
  • Для сохранения изменений в iptables, чтобы они сохранялись после перезагрузки, используйте одну из следующих команд в зависимости от вашей операционной системы:
  • Debian/Ubuntu:
  sudo apt-get install iptables-persistent
  sudo netfilter-persistent save
  • CentOS/RHEL:
  sudo service iptables save
  • Для систем с systemd:
  sudo iptables-save > /etc/iptables/rules.v4
  • Чтобы убедиться, что правила были добавлены, выполните:
sudo iptables -L -v -n
  • Это покажет текущие правила iptables и позволит вам убедиться, что порты 2281, 2282 и 2283 открыты.
  • Пример полного процесса:
sudo iptables -A INPUT -p tcp --dport 2281 -j ACCEPT
sudo iptables -A INPUT -p tcp --dport 2282 -j ACCEPT
sudo iptables -A INPUT -p tcp --dport 2283 -j ACCEPT
sudo iptables-save > /etc/iptables/rules.v4
sudo iptables -L -v -n

Дополнительные команды

  • Команда для обновления
cd ~/hubble && ./hubble.sh upgrade
  • Просмотр логов
docker logs hubble-hubble-1 --since 1m -f
  • Удалить ноду
rm -rf hubble && docker stop farcasterxyz/hubble:latest && docker rm farcasterxyz/hubble:latest && docker stop grafana/grafana:10.0.3 && docker rm grafana/grafana:10.0.3 && docker stop graphiteapp/graphite-statsd:1.1.10-5 && docker rm graphiteapp/graphite-statsd:1.1.10-5