July 26, 2024

Waku. Устанавливаем ноду

CryptoFortochka — гайды, ноды, новости, тестнеты

Waku — это семейство надежных, устойчивых к цензуре одноранговых протоколов связи, которые обеспечивают конфиденциальный обмен сообщениями для приложений Web3

  • Характеристики: 2CPU/2RAM/40SSD — минимальные
  • Арендовать сервер: PqHosting, Xorek, AEZA
  • Операционная система: Ubuntu 20.04
  • Чат с поддержкой: https://t.me/fortochat

Я к вам с хорошими и рабочими намерениями! Новый и свежий проект, в котором мы уже сможем проявить активность и стать early-юзером, а точнее установить легкую ноду

Нода, достаточно простая и лёгкая, так как, требует минимальное количество ресурсов, и спокойно станет рядом с другими нодами на вашем сервере

Также команда Waku сообщает, что в скором времени, нода будет Incentivize (с наградами), по этому, сейчас самое, чтобы залететь в первый вагон

Подходящий сервер, вы можете арендовать на Xorek за 399 рублей в месяц

Обновление v0.31

Это обновление предназначено для пользователей, который уже установили ноду Waku. Если вы еще не установили ноду, то пропускайте обновление, и следуйте гайду установку (ниже)
  • Для начала в графане нужно узнать версию ноды
  • Если у вас версия v0.31.0, то обновляться уже не нужно. А если v0.29-v0.30, то впишите эти команды
cd nwaku-compose
docker-compose down
sudo rm -r keystore rln_tree
git pull origin master
./register_rln.sh
docker-compose up -d
docker-compose down
git pull origin master
docker-compose up -d
  • Данные в графане обновятся спустя 10–20 минут, после обновления

Что делать? Установка ноды с нуля

  • Подключаемся на арендованный сервер через root
  • Выполняем команды по списку
  • Обновляем и устанавливаем необходимые пакеты
sudo apt update && sudo apt upgrade -y
apt install curl iptables build-essential git wget jq make gcc nano tmux htop nvme-cli pkg-config libssl-dev libleveldb-dev tar clang bsdmainutils ncdu unzip libleveldb-dev -y
sudo apt install docker.io
  • Везде прожимаем Y или Enter
.
  • Проверяем версию docker
По идее должна быть такая Docker version 24.0.7, build 24.0.7–0ubuntu2~20.04.1
docker --version
  • Устанавливаем docker-compose
sudo curl -L "https://github.com/docker/compose/releases/download/1.29.2/docker-compose-$(uname -s)-$(uname -m)" -o /usr/local/bin/docker-compose
sudo chmod +x /usr/local/bin/docker-compose
  • Проверяем версию
Должна быть docker-compose version 1.29.2
docker-compose --version
  • Устанавливаем Waku
git clone https://github.com/waku-org/nwaku-compose
cd nwaku-compose
  • Открываем блокнот
cp .env.example .env
nano .env

Запрашиваем тестовые $ETH и берём RPC

  • Теперь переходим к крану Infura и запрашиваем тестовые $ETH в сети Sepolia
  • Вам нужно будет минимально иметь 1 $ETH в тестовой сети Sepolia
Также рекомендуется создавать отдельный EVM аккаунт под ноду, и на него скидывать все $ETH в Sepolia
  • Дополнительные краны Sepolia: 1 / 2 / 3 / 4 / 5
  • Теперь идём брать RPC в сети Ethereum Sepolia
  • Оплачивать не нужно, RPC — бесплатное!

Продолжаем установку

  • Отправляемся обратно к терминалу
  • Перед нам будет блокнот, нужно будет вписать свои данные
Используйте стрелочки на клавиатуре
ETH_CLIENT_ADDRESS=https://sepolia.infura.io/v3/<key>  # RPC Sepolia ETH
ETH_TESTNET_KEY=<YOUR_TESTNET_PRIVATE_KEY_HERE>        # Приватный ключ кошелька где есть тестовые sepolia ETH (лучше создать новый кошелек)
RLN_RELAY_CRED_PASSWORD="my_secure_keystore_password"  # Придумайте пароль
  • Также в первой пункте ETH_CLIENT_ADDRESS замените на RLN_RELAY_ETH_CLIENT_ADDRESS
  • На скрине виден пример!
  • Как вписали нужные данные, тыкаем на клавиатуре Cntr + X, Y, Enter
  • Далее регистрируем ноду
./register_rln.sh
  • Должна пойти
  • Запускаем docker-compose
docker-compose up -d
  • Итоги
  • Также можно еще проверить транзакции в Explorer, если есть регистрация, то всё гуд!
  • Впишите в поисковике свой адрес и вы увидите транзакцию Register
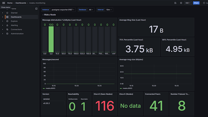
  • Отправляемся к графане (localhost меняем на IP вашего сервера)
  • Вставляем в поисковике браузер
http://localhost:3000/d/yns_4vFVk/nwaku-monitoring
  • У вас должно быть циферки, синхронизация и т д
Скорее по началу, у вас не будет половина логов, но, спустя 1–2 часа всё досинькается

Возможные ошибки. Фикс

  • Если у вас нет ничего в логах, нет Register в Explorer, то решаем ошибку таким вот способом
docker-compose down
git stash push --include-untracked
git pull https://github.com/waku-org/nwaku-compose.git
rm -r keystore rln_tree
git pull origin master
  • Открываем блокнот
Также в первой пункте ETH_CLIENT_ADDRESS замените на RLN_RELAY_ETH_CLIENT_ADDRESS
nano .env
  • Регистрируем ноду
./register_rln.sh
  • Запускаем docker-compose
docker-compose up -d