March 22, 2023

The Kaspa Ecosystem

The fastest, open-source, decentralized & fully scalable Layer-1 in the world.

Ecosystem

Kaspa is a relatively new platform in its infancy in terms of its advanced functionalities, such as smart contracts, layer-two protocols, and tokenization systems. However, completing a rewrite of Kaspa’s code in Rust language, which started in the fourth quarter of 2022, will serve as the foundation for these additional features. Despite being so new, Kaspa still offers a variety of advanced and user-friendly utilities and applications, including wallet solutions, network metric tools, and more.

Kaspa Explorer

Block Explorer

Kaspa Explorer is a utility for network metrics on the Kaspa network. It is designed to provide users with accurate network metrics such as supply data, mining information, market data, and a live feed of blocks and transactions. In addition, this tool is intended to give users a detailed overview of the Kaspa network and its activity, allowing them to keep track of its status and performance.

Kaspa Explorer

Kaspa Graph Inspector

Kaspa Graph Inspector

Kaspa Graph Inspector (KGI) is a tool for visualizing the Kaspa blockchain, specifically the block Directed Acyclic Graph (DAG), displaying the relationships between blocks in the chain. In addition, it provides a live, continuously-updating view of mined blocks and their connectivity. The purpose of KGI is to give an in-depth look at the network structure and help with analyzing and understanding the Kaspa blockchain.

Kaspa Graph Inspector

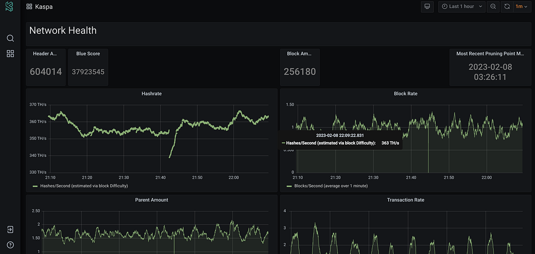
KasBoard

KasBoard

KasBoard is a monitoring toolset for Kaspa, providing in-depth network analytics and live data. It is built using Grafana, an open-source interactive visualization web application. KasBoard offers users an interface to view and track key metrics and performance data related to the Kaspa network, such as network activity, block and transaction information, and other vital data points. The tool is intended to provide a comprehensive overview of the Kaspa network for users and stakeholders, allowing them to stay informed about the latest developments and trends within the network.

KasBoard

Tip: The blockchain trilemma is the trade-off between three properties of blockchain technology: scalability, security, and decentralization. The trilemma states that it is difficult to achieve all three properties simultaneously and that a blockchain system must make sacrifices between them to achieve a working balance. Kaspa has solved this.

KASPA

DISCORD

TELEGRAM

TWITTER

REDDIT

GITHUB

EXPLORER

Comment below or find me on the Kaspa discord — Bubblegum Lightning